logo
Database Monitoring arrow

Importance of Database Monitoring.

Database monitoring is crucial for ensuring the performance, availability, and security of databases that are central to an organization's operations.


  • Monitor query execution times,index usage to optimize database performance.
  • Track CPU,memory,disk I/O,storage usage to ensure efficient resource allocation.
Event

The best thing to happen to your databases since SQL


Introducing(DDO): Transforming Database Management

Optimize database performance with built-in monitoring, alerting, querying, and graphing for Oracle, MySQL, Microsoft SQL Server, MongoDB, Cassandra, PostgreSQL and more. To fully monitor most databases, all you need do is enter the hostname. That’s it. Bigtecsys will discover the device type and database – as well as the storage devices, file systems, and interfaces it depends on.

Real-Time Performance Optimization: Automatically optimize SQL queries based on real-time performance metrics, reducing query execution times and improving overall database responsivenes.


Predictive Analytics and Machine Learning Integration: Utilize machine learning algorithms to proactively identify and resolve performance anomalies before they impact operations.


Continuous Monitoring and Threat Detection: Monitor database activities in real-time, detect suspicious behavior, and respond to security threats promptly.

feature-image feature-image

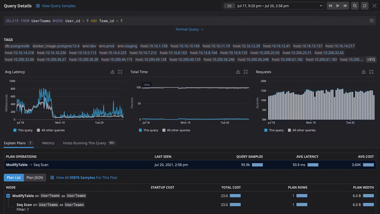
Monitor your databases with query metrics

To effectively monitor your databases with query metrics and gain valuable insights into query performance, follow these steps leveraging metrics such as average latency, total execution time, number of rows queried, historical trends, and automatically sampled queries.

Average Latency and Execution Time: Monitor the average latency of queries, which indicates the time taken for queries to complete execution.


Automatically Sampled Queries: Implement automated sampling of queries to capture a representative subset of queries executed against the database. Automatically sampled queries provide a comprehensive view of query activity without overwhelming the monitoring system with excessive data.

feature-image feature-image

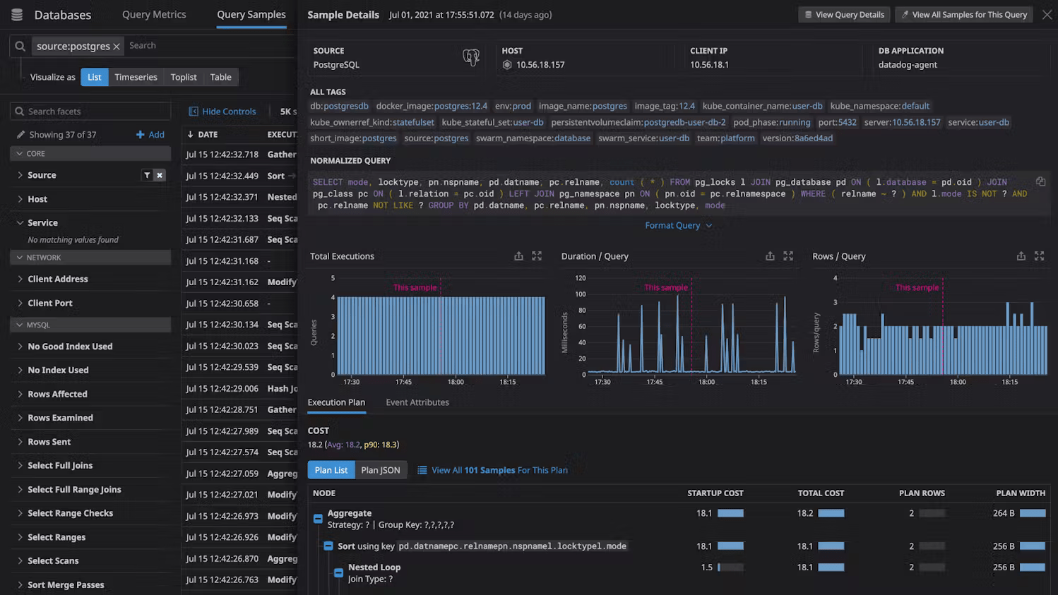
Extract valuable insights without compromising database security

To extract valuable insights from your databases without compromising security and while managing scalability effectively.

Access Control and Role-Based Permissions: Implement strict access control policies and utilize role-based permissions to restrict access to sensitive database information.


Employ techniques like data masking or encryption to anonymize sensitive data in query results and metrics, preventing unauthorized access or exposure.


Secure Database Management Solutions: Utilize secure database management solutions like Bigtecsys that offer built-in security features such as encryption, access controls, and audit logging.

feature-image feature-image

Deep Database Monitoring


Successful cloud migration can transform your organization by offering numerous benefits. Bigtecsys provides tools to benchmark and optimize the performance of on-premises workloads before and after migration, ensuring a smooth and efficient transition

Hybrid Cloud Observability

Self-hosted observability to take you from reactive to proactive across on-prem and hybrid IT environments.


  • Deployment to meet your needs, whether behind your firewall or self-hosted in AWS®, Microsoft® Azure, or GCP®
  • Flexible licensing – allocate nodes across multiple instances – and optimal scalability
  • Built from our years of network management leadership and enhanced with machine learning

Bigtecsys Observability

SaaS-delivered observability to simplify management of cloud-native and hybrid IT environments.


  • Visibility across your hybrid IT landscape, including custom apps, microservices, Kubernetes, and containers
  • Accelerate insights with unified data across metrics, traces, logs, and user experience
  • Extensible with open-source framework, public API, and out-of-the-box third-party integrations

Database Performance Analyzer

Cross-platform database monitoring and management software built for SQL query performance monitoring, analysis, and tuning


  • Agentless and designed to be easy to install with quick time-to-value and low overhead of 1% or fewer
  • Runs on either Windows® or Linux® servers, in Azure, or as an AWS subscription
  • Goes beyond problem analysis by providing expert advice with table tuning and query advisors